
和华为麒麟、高通骁龙两家行业巨头SoC相比,联发科的5GSoC略显低调了一些。早在去年11月下旬,联发科推出了首款采用集成5G基带设计的天玑1000,但由于这款SoC并没有像另外两厂产品那样「一发布就......
和华为麒麟、高通骁龙两家行业巨头SoC相比,联发科的5GSoC略显低调了一些。
早在去年11月下旬,联发科推出了首款采用集成5G基带设计的天玑1000,但由于这款SoC并没有像另外两厂产品那样「一发布就被大量用」,因而并不是很多人知道,天玑1000系列已经量产,而且系列中端型号天玑1000L已经被用在OPPOReno3里。

▲iQOOZ1是首款采用天玑1000Plus处理器的手机,
虽然华为已经有自研的麒麟,其余厂商都已经有高通的供货,但国内5G手机市场正值上升期,四千元以下的中高端5G市场仍然有较大的需求,可此时厂商也需要寻求创新的突破口,避免新手机之间的同质化,正因如此,用上5G不久的联发科就有了市场。
iQOO在今年上半年推出过两款5G手机,iQOO3和iQOO3Neo都是四千元以下的5G产品,但在2000-3000元之间,iQOO仍有着较大的5G产品空缺。

而这一空缺在今天开始,由全新的Z系列来填补,系列中的首款机型Z1,是iQOO第一台使用联发科处理器的手机,也是首发联发科天玑1000Plus的手机。
iQOOZ1售价一览:
6GB+128GB:2198元
8GB+128GB:2498元
8GB+256GB:2798元
和之前定位中端的天玑1000L完全不同,天玑1000Plus的定位是旗舰定位,它是系列工艺和性能最高的产品,与麒麟9905G、骁龙865同级,而且这枚SoC是本月初才正式发布的新品,可谓是新鲜登场的新旗舰。

▲iQOOZ1为6.57英寸钻孔屏,屏幕最高刷新率144Hz
简单来说,「5GUltraSave」是一项能根据网络信号条件、数据传输情况,来动态调节基带的工作频率、传输带宽和电源管理的技术,从而让5G基带部分更加省电,在双卡5G的条件下也能有较长的续航能力。

实际体验中,我将两张5G手机卡插入到iQOOZ1,这是我第一次看见两个信号栏同时显示5G标志。
但在目前来说,我们还暂时体验不到5G双卡双待的好处,毕竟我们日常以5G为主力,副卡4G接收电话和短信也已经够用。

▲iQOOZ1有太空蓝、星河银、幻彩流星三种配色,这是「星河银」
那么双卡5G场景下,会给手机续航带来影响吗?iQOOZ1的电池容量是4500mAh,数据上这个容量和普通5G手机在同一基准线。

在我双卡开启5G信号条件下,手机在较重的使用强度下也有4.5小时以上的亮屏时间,截至至26%剩余电量,总续航接近20小时,这一成绩和普通5G手机相当,估计手机亮屏时间能到5.5小时左右,总续航能到24小时。
需要注意的是,这次测试我是在144Hz刷新率下进行的,所以在双卡5G加高刷新率下,手机耗电理应比普通5G手机更大,但Z1的这个成绩确实让我有点意外,因为这只相当于单5G的消耗。

除前面提到的5GUltraSave省电技术,联发科也曾在天玑1000Plus的产品文档中提到过游戏优化引擎,这个引擎其实是CPU、GPU以及运存资源的调配机制。
不过内部也有针对网络功耗做优化,在我们进行游戏的时候所用的是5G,但在手机待机时会切换到4G,从而节省待机时的电池消耗。
我曾经在《手机配件其实在帮你偷偷省电》介绍过几种5G手机的省电方法,看来联发科的这个省电机制也能收录到「偷偷省电」的行列当中。

另外,4.5小时的亮屏时间只是我在144Hz刷新率下得出结果,而且也是双卡5G,算是iQOOZ1的在最大耗电使用下的续航情况。但平时我们平常很少会这样用,所以我们也是可以通过一些选项延长续航。
在设置中,144Hz的刷新率是系统的最高选项值,这也是这次天玑1000Plus所支持的最高刷新率,交互流畅度的提升明显可见。不过我们也能将刷新率调到90Hz,或者直接交由系统动态调节,这样能让手机的续航增加1-3个小时。

这里我个人会建议交给系统动态调节,在滑动桌面这些场景下用普通60Hz,刷微博、微信用90Hz已经基本够用,这些场景使用144Hz虽然会更加流畅,但有点大材小用,而且也会增加屏幕功耗。
144Hz的优势主要体现在游戏场景中,这相当于是一块小电竞屏,在游戏场景中,高刷新率能带来流畅的游戏画面效果,减少游戏镜头移动时的拖影,这才是真正体现90Hz以上高刷新率优势的地方。

自进行一轮测试后,我将手机电池用到15%剩余量,随后通过iQOO的44W充电器进行快充,并得出15-100%电池的充电数据,在30分钟内充电57%,至73%;至100%总耗时57分钟,充电速度可观。
然后,我开始第二轮测试。
第二轮测试我主要是做性能对比。天玑1000Plus在定位上是和骁龙865、麒麟990系列平级的产品,它除了能支持5G以外,也支持WiFi6和拥有独立的APU负责AI资源调配。

细化到SoC的各项参数上,天玑1000Plus同样用的是7nm工艺,CPU架构是4+4的A77+A55大核加小核搭配。GPU用了ARM新架构的Mali-G77,性能和能效控制都能称得上是旗舰级别的水准。
这次联发科也将天玑1000Plus的APU升级到3.0版本,性能比2.0提升了2.5倍,这种效率上的提升能体现在每次拍图后的AI图片处理、背景虚化、识物和语音识别几方面。
借助于跑分软件(所有软件均为同一版本),我们能看到天玑1000Plus和骁龙865、麒麟9905G两款主流SoC的差距。
在安兔兔跑分中,骁龙865以57.8万分位居第一;天玑1000Plus的表现也不差,也能拿到52万分位居第二;麒麟9905G的成绩是50.1万分。

▲注:天玑1000Plus为正常模式下运行;麒麟9905G为性能模式下进行
在iQOOZ1的「电池」选项中,我们能打开「Monster」模式提高CPU频率运行,在这个模式下,手机的安兔兔成绩53万分。
后来我用GeekBench4针对CPU性能跑了一次,天玑1000Plus的成绩依然还是在骁龙865和麒麟9905G之间。
但这次天玑和麒麟的比分有点意思,CPU之间的体质接近,在单核性能方面天玑1000Plus略比麒麟9905G高,而在多线程方面则是麒麟9905G比天玑1000Plus更高。
唯独是骁龙865将其余两款SoC抛离在后,单核多核分别以100-200分取胜。

▲GeekBench4测试成绩
GFXBench我用了骁龙865和天玑1000Plus作对比,在曼哈顿3.1、3.0离屏,霸王龙离屏测试中,骁龙865的数据整体会更高一点,但天玑1000Plus的数据也只是相差11fps(最高值),综合差距并不是很大。

▲GFXBench测试成绩
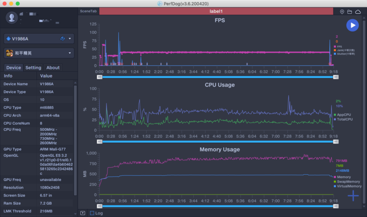
在游戏测试中,我使用《和平精英》、《王者荣耀》和腾讯Perfdog来查看游戏运行情况,在「HDR高清画质」和「超高」帧率下,手机以40fps(不排除未来手机量产后会提供更高帧率运行可能)运行,此时测试工具折线图显示占帧率和CPU稳定,除极少情况会出现卡帧外,其余时间均流畅运行。

▲iQOOZ1(天玑1000Plus)和平精英运行情况

▲iQOOZ1(天玑1000Plus)王者荣耀运行情况
测试了一轮后,我用热感仪对三款SoC进行测温,此时三款测试手机均在同一软件跑分,以模拟在相同压力下的发热情况,三款SoC的发热情况相近,骁龙865温度最高,天玑1000Plus和麒麟9905G都不到40摄氏度。

▲测试室内温度22摄氏度,测试结果±1摄氏度
需要备注的是,由于三款手机的温控机制不同,而且每个用户的使用情况、使用环境温度也不同,因此SoC的温度结果仅供参考。
就围绕产品本身来说,如果骁龙865的综合性能是Android阵营中的十成功力,那么天玑和麒麟都能做到超八成甚至更高的水准。要是不刻意给天玑挑刺的话,你所需要的它基本也能做得到,它是一款表现对得起第一梯队排名的5GSoC,仅次于骁龙,能力和麒麟相当。

▲iQOOZ1使用侧面指纹识别解锁
当然,天玑所带来的好处并不只是产品性能够强,而是给予了厂商在高通阵营以外的选择。
在面对麒麟阵营的新机一部部登场,手机厂商需要寻求新的SoC给手机创新带来突破,尽管骁龙865、骁龙765系列产能已经不成问题,但近乎「月更」的手机厂商也不能总以「旧旗舰打新中端」出新,iQOO选择用联发科天玑开出一个2500元价位段的5G系列,这其实不但是iQOO的一次尝试,对于联发科来说,也是展现「我能追上骁龙旗舰」的机会,通过iQOO的带货能力,让大家重新认识联发科处理器。

▲主摄4800万像素,其余为超广角镜头及微距镜头
不过天玑1000Plus虽然在性能上可以追平骁龙和麒麟,但它仍缺少「有趣」的灵魂让大家记得住它的存在,譬如高通的GPU性能、麒麟的APU功能,这些都能让人记得住产品和后续迭代。
我不得不承认天玑1000Plus的双5G和省电技术给我留下深刻印象,然而尽管如此,单凭这些并不足以能让人记住它。相反,若联发科能和厂商善用AI和图像、影视功能,相信大家会对联发科SoC刮目相看。

其实在评测部分中我有一点没有提到,就是天玑1000Plus内置了联发科独家的MiraVision画质引擎,这个引擎会联合进行AI运算,随后对4K画面逐帧调节,其中就包括画面色彩、亮度、对比度、锐度、动态范围等等项目,同时也能将SDR实时优化成HDR,提升影视画面的色彩和清晰度。
我一向主张厂商通过功能去带动硬件升级,让用户通过功能的好处去升级,而不是单纯对参数的追求。从性能和运算能力看,天玑1000Plus这个底子并不差,它能够承载更多复杂的计算任务,只不过它是刚问世的胚子,有待厂商去挖掘它潜在的能力。

iQOOZ1给了天玑1000Plus一个好的开始,因为这个品牌很年轻,而且受众也很年轻,而年轻用户对手机娱乐需求也非常大,这是联发科展现实力的好机会,但无论是iQOO这个新系列,亦或是联发科天玑,它们都需要持之以恒的创新,才能让系列家族继续壮大下去。